在水处理行业中,不仅各类水处理设备被广泛应用,水处理加药装置药剂也为各行业做出巨大的贡献。水处理加药装置药剂包括缓蚀阻垢剂、絮凝剂、脱色剂、杀菌剂、除磷剂、清洗剂等,每种药剂都有自己的作用及特点。
1、杀菌、消毒
水的消毒方法可分为化学和物理的两种。物理消毒方法有加热法、紫外线法、超声波等法;化学方法有加氯法、臭氧法、重金属离子法以及其他氧化剂法等。
2、磁化
利用磁场效应对于水的处理作用,称为水的磁化处理。
3、精密过滤技术
用特殊材料制成的微孔滤芯、滤膜,利用其均孔径,来截留水中的微粒、细菌等,使其不能通过滤芯、滤膜而被去除截留。精密过滤能够过滤微米(μm)或纳米(nm)的微粒和细菌。在水的深度处理中应用也十分广泛。
4、超过滤技术
超过滤是种薄膜分离技术。就是在定压力下(压力为0.07-0.7Mpa,zui高不超过1.05Mpa),水在膜面上流动,水与溶解盐在和其他电解质是微小的颗粒,能够渗透超滤膜,而分子量大的颗粒和胶体物质就被超滤膜所阻挡,从而使水中的部分微粒得到分离的技术。超滤膜的孔径是由定分子量的物质进行截留试验测定的,并以分子量的数值来表示的。
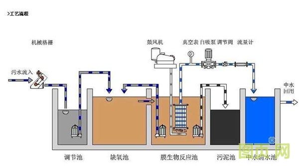
污水进入厂区先通过①截流井(让厂能处理的污水进入厂区进行处理)进入②粗格栅(打捞较大的渣滓)到③污水泵(提升污水的高度)到④细格栅(打捞较小的渣滓)到⑤沉沙池(以重力分离为基础,将污水的比重较大的无机颗粒沉淀并排除)到⑥生化池(采用活性污泥法去除污水里的BOD5、SS和以各种形式的氮或磷)进入⑦终沉池(排除剩余污泥和回流污泥)进入⑧D型滤池(进一步减少SS,使出水达到国家一级标准)进入紫外线⑨消毒(杀灭水中的大肠杆菌)然后⑩出水生化池、终沉池出的污泥一部分作为生化池的回流污泥,剩下的送入污泥脱水间脱水外运主要有物理处理法,生化处理法和化学处理法,生化处理法经常被使用,主流处理方法主要看被处理水质和受纳水体情况,一般城市生活污水的主流处理方法为生化处理法,如活性污泥法,mbr 等方法。

现代污水处理技术.按处理程度划分可分为一级丶二级和三级处理。
一级处理:主要去除污水中呈悬浮状态的固体污染物质,物理处理法大部分只能完成一级处理的要求,经过一级处理的污水,BOD一般可去除30%左右,达不到排放标准,一级处理属于二级处理的预处理.。
二级处理:主要去除污水中呈胶体和溶解状态的有机污染物质(BOD丶COD物质),去除率可达90%以上,使有机污染物达到排放标准.。
三级处理:进一步处理难降解的有机物,氮和磷等能够导致水体富营养化的可溶性无机物等,主要方法有生物脱氮除磷法,混凝沉淀法,砂率法,活性炭吸附法.离子交换法和电渗分析法等。
污水处理是能源密集(energy intensity)型的综合技术,一段时期以来,能耗大.运行费用高一定程度上阻碍了我国城市污水处理厂的建设,建成的一些处理厂也因能耗原因处于停产和半停产状态,在今后相当长的一段时期内,能耗问题将成为城市污水处理的瓶颈,能否解决耗污水厂的能耗问题,合理进行能源分配,已经成为决定污水处理厂运行效益好坏的关键因素,能耗是否较低,也是未来新的污水处理厂可行性分析的决定性因素,开发能效较高的污水处理技术,合理设计及运行污水处理厂,必将是未来污水处理厂设计和运行的必由之路。

业务介绍:
客户是江苏地区大型污水处理集团公司,企业在全国多个地区都有污水处理厂,客户此次主要用于污水厂污水处理工艺加药处理,管径有DN65、DN15、DN25等几个管径应用,每次加药控制介质流量要求非常精确,因客户在此之前现场一直有使用我司产品,此次采购多台用于设备改造,现场控制效果好,运行稳定,也感谢客户对我司的信任与支持!厦门精川专注于流量计现场应用:

江苏污水厂现场DN25陶瓷电磁流量计

DN65陶瓷电磁流量计精度高达0.2级


















手机图页网



